출처: Bright, Foresight News
상반기에 한때 의문과 우려의 대상이 되었던 하이퍼리퀴드가 다시 일어섰습니다.
5월 22일, BTC가 11만 달러를 돌파하면서 HYPE는 24시간 동안 14.79% 상승하며 30 USDT를 돌파했습니다. 총 FDV는 290억 달러로, 암호화폐 시장 가치에서 14위로 뛰어올랐습니다. 반면, 고래는 5월 8일부터 5배 레버리지로 20.4달러 선에서 HYPE 5,714만 달러 상당을 공매도했습니다. 현재 이 포지션의 유동 손실은 1,880만 달러입니다. 청산을 방지하기 위해 해당 주소는 3번이나 증거금을 추가했는데, 가장 최근의 경우는 2시간 전에 포지션 강제 청산을 피하기 위해 USDC에 204만 달러를 "광적으로" 투자한 것입니다.
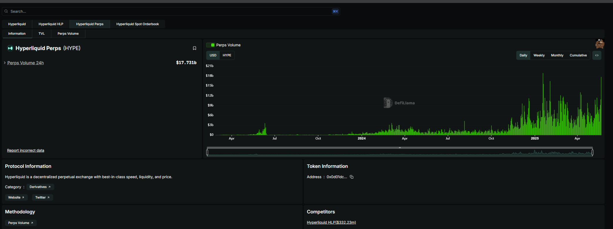
동시에 Hyperliquid는 오늘 자사 플랫폼 데이터가 여러 가지 역사적 최고치를 기록했다고 공식적으로 발표했습니다. 여기에는 총 미결제약정(OI)이 89억 달러, 24시간 거래 수수료가 540만 달러, 총 USDC 잠금 거래량이 32억 달러에 달하는 것이 포함됩니다.

두 달 전만 해도 Hyperliquid는 국고 폭발과 "분산화된" FUD 위기에 직면해 있었습니다. Bitmart 창립자 Arthur Hayes는 X에서 Hyperliquid를 직접 비판하며 "HYPE는 원점으로 돌아갈 것"이라고 말했고 모든 사람에게 "Hyperliquid가 분산화되어 있다고 가장하는 것을 중단하라"고 요청했습니다.
온체인 퍼프 수요는 여전히 높습니다.
JELLY 공매도 사건이 가라앉은 후, 점점 더 많은 고래들이 Hyperliquid를 선택하기 시작했습니다. The Block의 데이터에 따르면, 하이퍼리퀴드는 숏 스퀴즈가 발생하기 전 2개월 연속으로 바이낸스 선물 거래량의 약 9%를 차지했습니다.

Dune 데이터에 따르면 Hyperliquid는 거래량과 사용자 수 면에서 빠르게 성장하고 있습니다. 무엇? 고래들은 공매도 상황을 잊었는가?

하이퍼리퀴드는 절대적인 분산화 개념을 선택하지 않고, 오히려 자본 효율성과 프로토콜 보안을 우선시합니다. "하이퍼리퀴드: 바이낸스의 9%, 중앙집중화의 78%"라는 기사에서 좌예가 Perp DEX 시퀀스에서 썼듯이, 하이퍼리퀴드의 혁신은 구조적 혁신에 있는 것이 아니라 GMX의 LP 토큰화를 배우기 위해 "약간 중앙집중화된" 접근 방식을 사용하고, 상장 및 에어드롭 전략과 결합하여 시장 경쟁을 지속적으로 자극하고 CEX가 확고히 점유하고 있는 파생상품 시장을 성공적으로 점유하고 있습니다. 이는 하이퍼리퀴드를 옹호하는 것이 아니라, 퍼프 덱스의 근본적인 톤을 말합니다. 절대적인 분산형 거버넌스를 원한다면 블랙스완 사건에 대처할 수 없고 신속하게 대응할 시간도 없을 것입니다. 효율적으로 대응하고 싶다면, 반드시 칼집이 필요할 것입니다.
따라서 대형 고래들은 성숙한 CEX보다는 주로 스마트 계약에 의존하고 스테이킹 노드 투표로 보완되는 "검을 휘두르는 자"인 Hyperliquid를 신뢰하기로 결정했습니다. 하이퍼리퀴드의 회복에 있어서 핵심적인 요소는 다음 세 가지입니다.
1. 익명의 요구. 많은 고래와 대규모 투자자들은 개인 정보 보호를 매우 중요하게 여기지만, 동시에 중앙화된 거래소에서 인출 및 이체에 제한이 가해지는 것을 원하지 않습니다.
2. 유동성이 좋습니다. 거대한 고래가 뒤집히는 것을 수용할 수 있는 건 넓은 수영장뿐이다. 실제로, Hypeliquid의 유동성에 필적할 만한 선도적인 중앙집중형 거래소는 극소수에 불과합니다.
3. 공공 소유물. 제임스와 같은 KOL은 Hypeliquid의 온체인 공개 대규모 포지션과 수익을 사용하여 자신의 영향력을 강화한 다음, 이러한 영향력을 사용하여 소매 투자자들이 이를 따르도록 장려함으로써 시장 동향에 영향을 미치는 목표를 달성하는 "자금과 영향력"의 순환을 형성할 수 있습니다. 기존 CEX에서는 KOL도 자신의 포지션을 표시하기 위해 거래소 API에 연결해야 합니다.
이번 상승기에는 하이퍼리퀴드의 고래들이 매우 활동적이었습니다. 먼저 "50배 인사이더 가이"(HYPE가 레버리지를 수정하기 전)의 극단적인 작전이 있었고, 그 다음에는 공개적으로 큰 롱 포지션을 오픈한 밈의 전설 제임스 윈이 있었습니다. 특히 후자는 BTC가 역사적 최고치를 경신하면서 10억 개에 가까운 롱 포지션을 통해 4,000만 달러 이상의 수익을 냈습니다.
동시에, 스테이블코인에 대한 이자와 유출 문제를 해결하기 위해 Hyperliquid는 네이티브 스테이블코인인 HUSD를 출시했습니다. HUSD는 두 가지 핵심 통찰력을 결합합니다. 거래에 사용되는 가격 자산(스테이블코인)과 이를 통해 발생하는 현금 흐름이 거래 플랫폼 시스템으로 통합됩니다. 최종 결과는 원래 정적인 준비금 이자를 Hyperliquid 생태계의 활발한 복리 성장으로 전환하는 "공공 상품"의 특성을 지닌 스테이블코인입니다.
리뷰: 젤리 쇼트 스퀴즈 헤이즈
3월 26일 저녁으로 돌아가보죠. 밈 코인인 JELLYJELLY가 숏 스퀴즈를 겪어 1시간 만에 429% 상승했습니다. Hyperliquid Valut은 주소가 청산되면서 JELLYJELLY의 단기 포지션을 인수했으며, 1,050만 달러 이상의 변동 손실이 발생했습니다. 당시 상황은 JELLYJELLY가 0.15374달러에 도달하면 Hyperliquid Vault가 보유한 2억 3천만 달러의 모든 자금을 잃게 된다는 것이었습니다. 그리고 Hyperliquid Vault에서 자금이 유출됨에 따라 JELLYJELLY의 청산 가격은 더욱 낮아질 것입니다.
이 사건 이후, OKX와 바이낸스는 그날 저녁 JELLYJELLY 선물 계약 출시를 발표했습니다. Binance와 OKX가 선물 계약을 출시한 후 Hyperliquid는 JELLYJELLY를 신속하게 상장 폐지했으며, Hyperliquid Vault에 보관되어 있던 JELLYJELLY의 막대한 손실을 초래한 공매도 포지션도 정리되었습니다.
모두가 하이퍼리퀴드가 손실을 줄임으로써 패배를 인정했다고 생각했을 때, 상황은 "예상치 못했지만 합리적인" 방향으로 흘러갔습니다. Hyperliquid 공식 웹사이트의 과거 데이터에 따르면, Hyperliquid Vault가 인수한 JELLYJELLY의 단기 포지션은 23:15에 0.0095달러로 마감되었습니다. 1,000만 달러가 넘는 예상 손실은 발생하지 않았습니다. HLP Vault는 이 포지션에서 703,000달러의 수익을 냈습니다. 이후 Hyperliquid는 의심스러운 시장 활동의 증거를 발견한 후 검증자들이 회의를 열어 JELLY 영구 계약을 상장 폐지하기로 투표했다고 밝히는 성명을 발표했습니다. 플래그가 지정된 주소를 제외한 모든 사용자는 Hyper Foundation으로부터 전액 보상을 받게 됩니다.

Parsec 패널 데이터에 따르면, 젤리 청산 사건이 발생한 지 몇 시간 만에 하이퍼리퀴드 플랫폼에서 USDC의 순 유출액이 1억 4천만 달러에 달했습니다. 앞서 3월 12일 ETH 거대 고래 롱 청산 사건이 발생하기 전과 후 4일 동안 Hyperliquid에서 USDC가 순 유출된 총액은 약 3억 달러였습니다. 2월 26일부터 3월 26일까지 Hyperliquid의 USDC 잔액도 약 25억 달러에서 20억 7천만 달러로 감소했습니다.

이 사건에 대응하여 많은 CEX CEO가 이끄는 사람들이 Hyperliquid에 의문을 제기했습니다. 분산형 거래소라고 주장하는 Hyperliquid는 KYC/AML이 없는 해외 CEX와 비슷하게 운영되며, 미숙한 운영 방식이 FTX 2.0이 될 수도 있다고 만장일치로 밝혔습니다. 그러나 일부 사람들은 Hyperliquid에 대한 포위 공격의 배후에서 가장 의심스러운 주체는 주요 거래소라고 지적했습니다. 사용자 off_thetarget은 3월 24일 초에 누군가가 자신에게 연락해 Binance에 JELLYJELLY 상장을 홍보해 달라고 요청했다는 소식을 X에 전하기도 했습니다. 블로거가 코인 상장팀에 연락하도록 도와준 후, 일부 MEME를 당장 상장할 수 없다는 피드백을 받았습니다. 하지만 사실 바이낸스는 2일도 채 되지 않아 JELLY 계약을 출시하기로 결정했고, 분명히 뭔가 숨겨진 것이 있습니다.
게다가 Hyperliquid가 이와 유사한 문제에 직면한 것은 이번이 처음이 아닙니다. 3월 13일, 50배 레버리지를 사용하는 고래가 Hyperliquid에서 약 3억 달러 상당의 ETH 롱 주문을 열었고, 가장 높은 변동 이익은 800만 달러에 달했습니다. 그러나 사용자는 이후 원금과 수익의 대부분을 인출했고, 이로 인해 청산 가격이 상승하게 되었습니다. 결국 해당 포지션은 청산되었고, 순이익은 약 180만 USDC였습니다. 하지만 해당 플랫폼의 보험 기금(HLP Vault)은 약 400만 달러의 손실을 입었습니다. Hyperliquid Vault 데이터에 따르면 고래가 적극적으로 청산 메커니즘을 작동시킨 후 HLP는 총 345만 달러의 손실을 입었습니다.
이에 대해 Hyperliquid는 대규모 청산 시 청산 관리를 최적화하고 시장 완충 용량을 강화하기 위해 레버리지 한도를 조정하겠다고 발표했습니다. BTC의 최대 레버리지는 40배로 조정되고, ETH의 최대 레버리지는 25배로 조정됩니다.
Hyperliquid의 규모와 Hype의 가격 성능을 결합하면, 24년 만에 TGE 프로젝트로서 Perp DEX의 역할은 실제로 체인상에서 필수적입니다. 암호화폐 세계에서는 모든 사람에게 비판을 받는 것이 무섭지 않습니다. 대체 불가능하다는 것이 진짜 트럼프 카드다.

